Išsamus tinklo analizės sprendimas
IOTA yra Profitap sprendimas, sukurtas taip, kad atitiktų judriausių tinklo inžinierių ir analitikų reikalavimus rinkoje. Išsamus sprendimas, apjungiantis paketų fiksavimą, paketų fiksavimą, saugojimą ir analizę vienoje „dėžutėje“.
Sukurta taip, kad ją būtų lengva naudoti, IOTA galima paleisti ir konfigūruoti be didelių IT žinių. Kai įrenginys prijungtas prie tinklo ir veikia, analizę galima atlikti nuotoliniu būdu iš jūsų biuro. In-line grandinė yra izoliuota nuo kitų sąsajų, vidinės atminties ir analizės apdorojimo, užtikrinant stebimo tinklo vientisumą.

LAIKYKITE PIRTĄ TINKLO PULSE
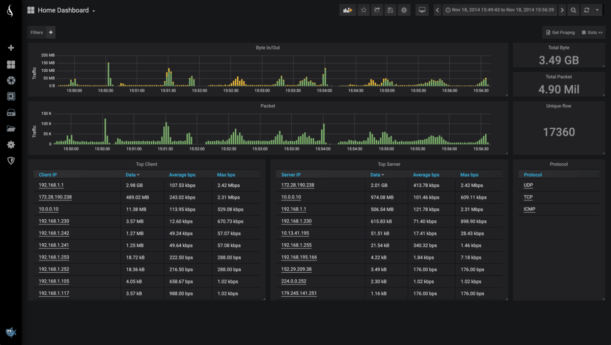
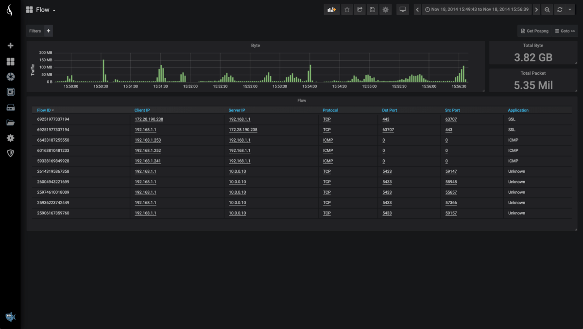
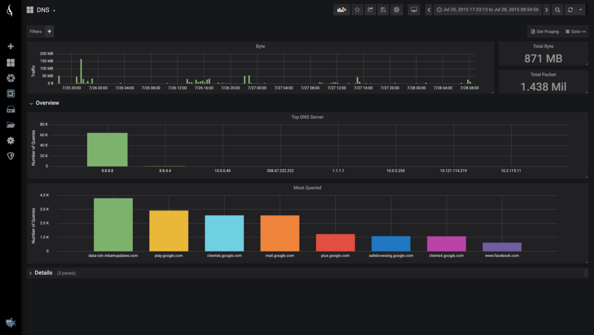
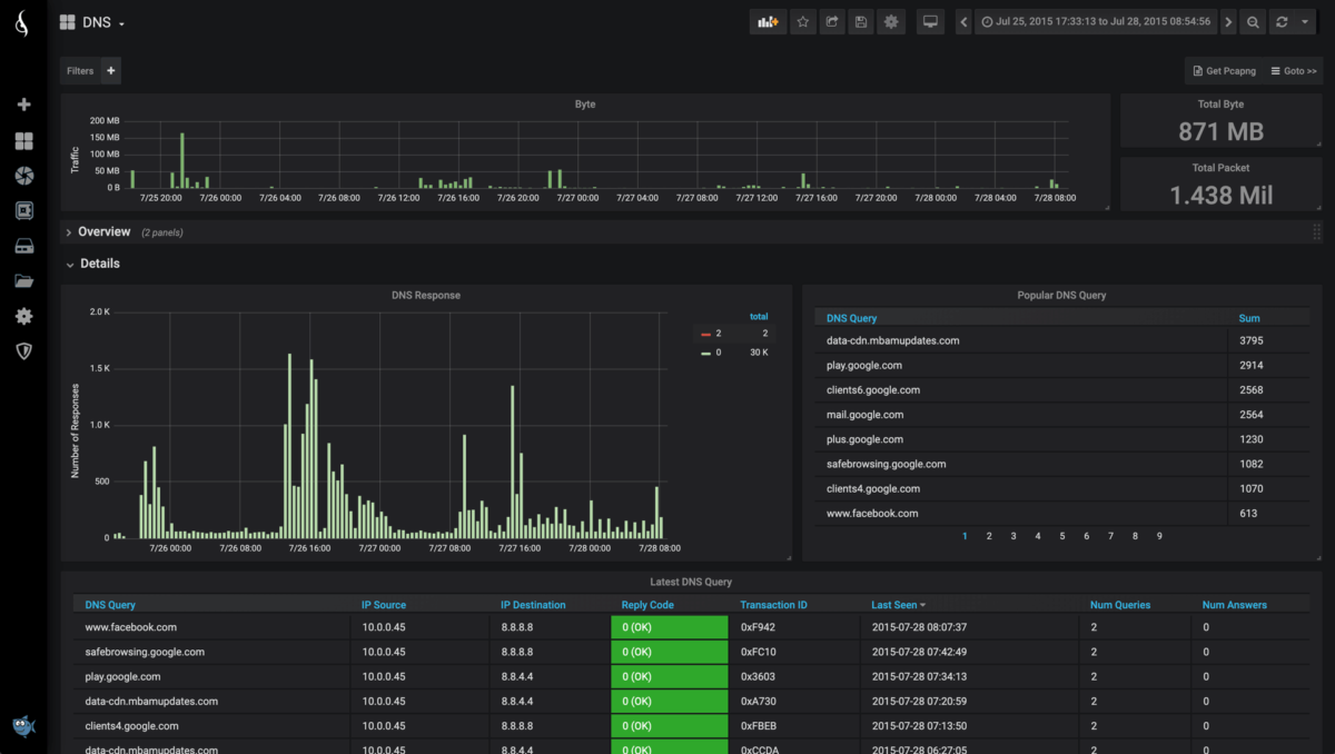
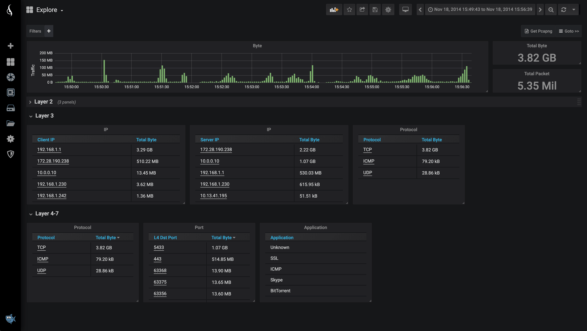
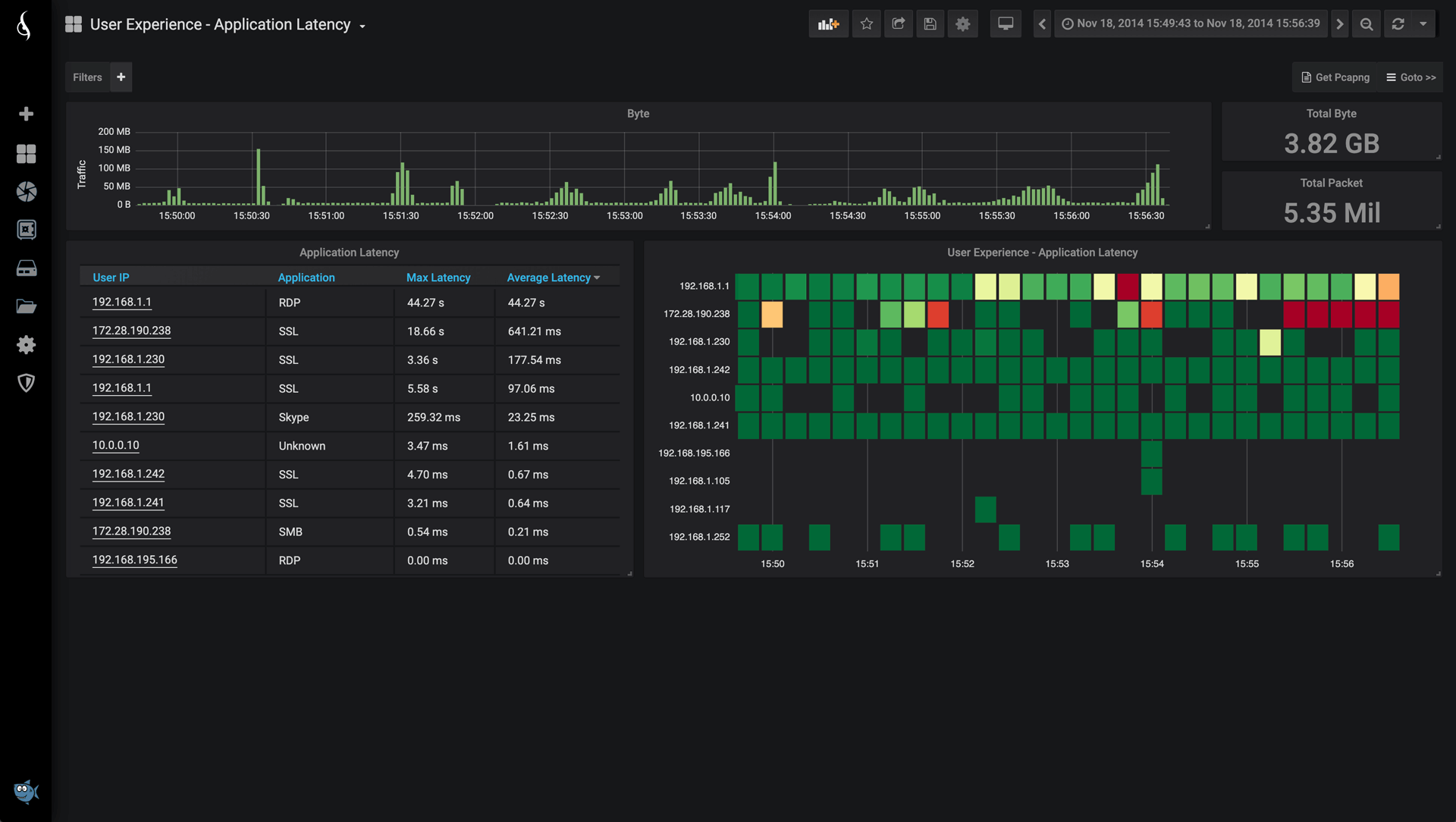
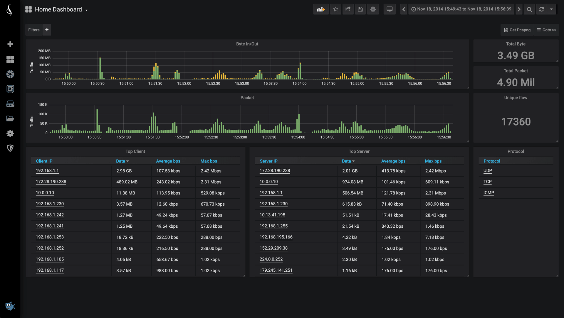
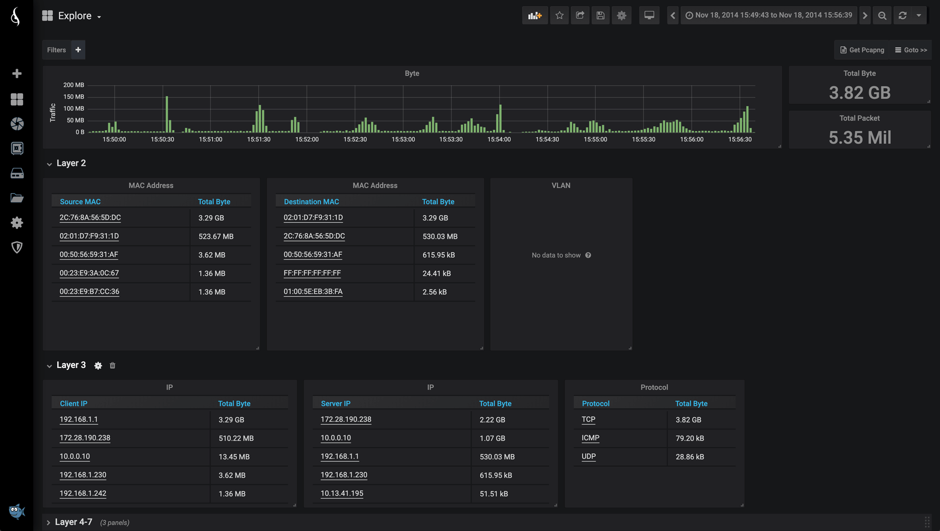
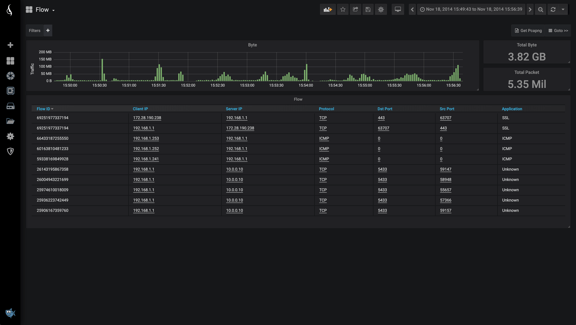
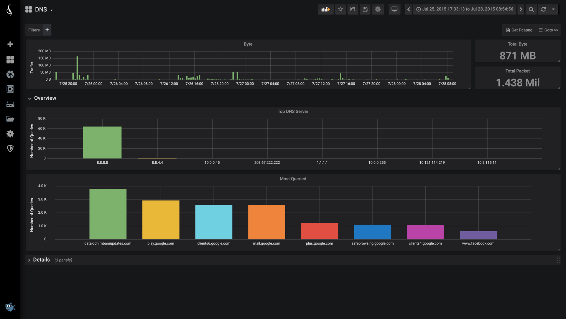
Stebėkite pagrindinius kompiuterius, geriausius pašnekovus, pralaidumą, delsą, TCP, UDP, IPv4, IPv6, VLAN, DNS ir dar daugiau, naudodami lengvai pasiekiamą ir paruoštą naudoti išsamių prietaisų skydelių rinkinį.
STEBĖJA TINKLŲ VEIKSMĄ
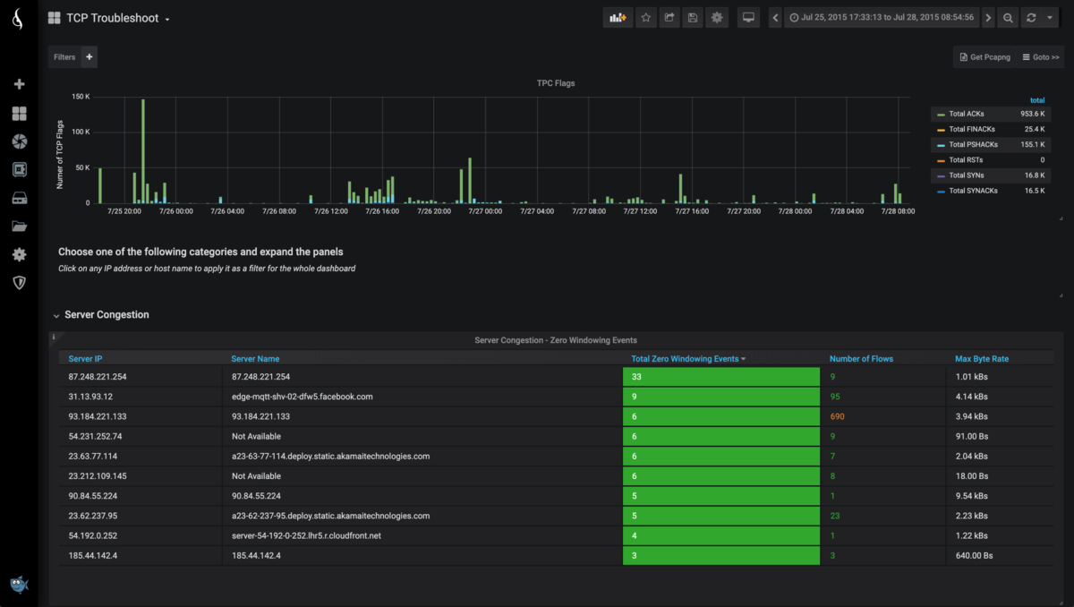
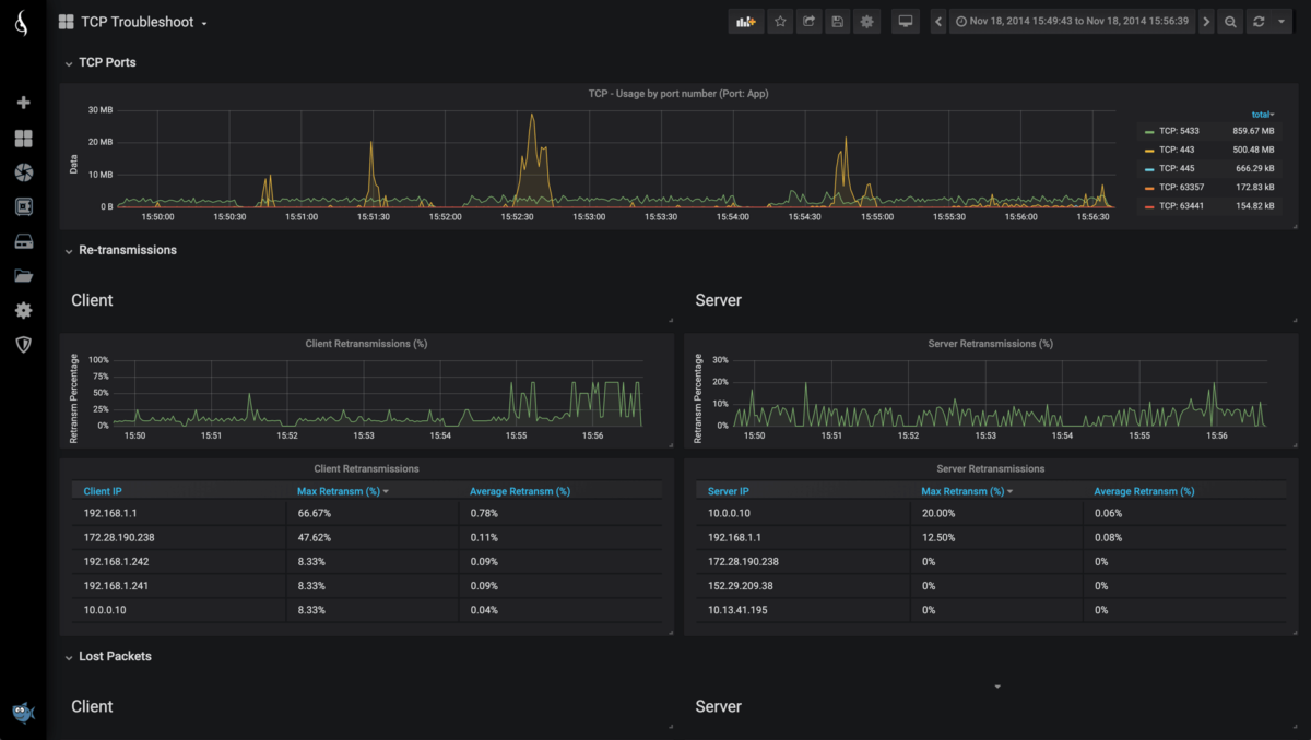
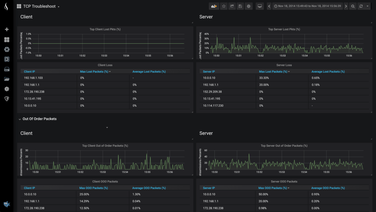
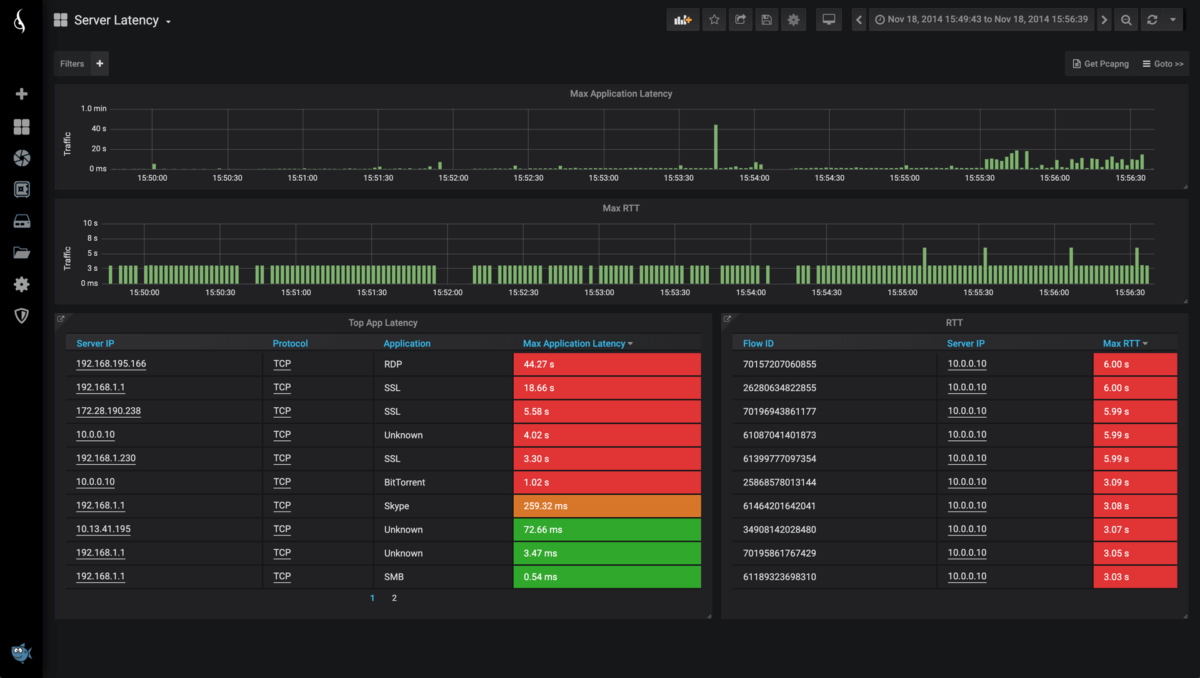
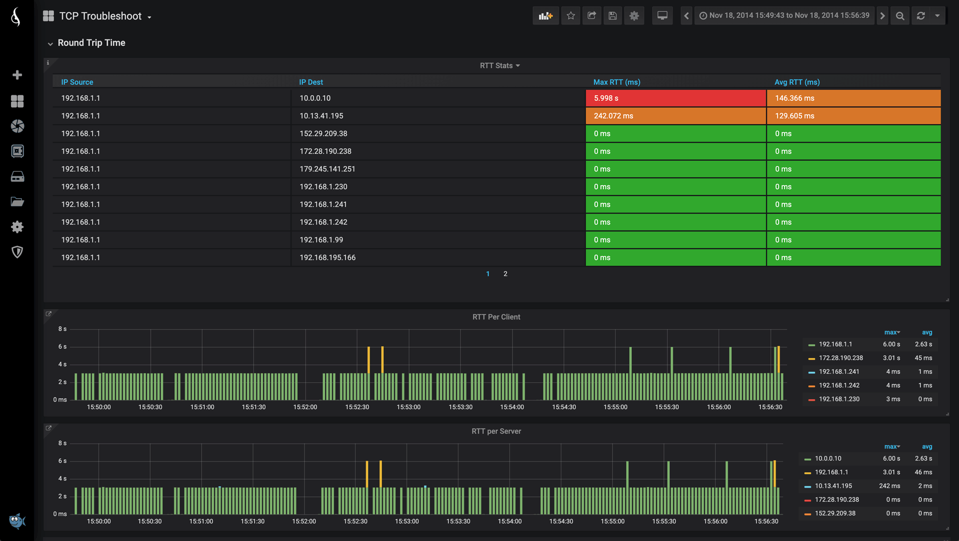
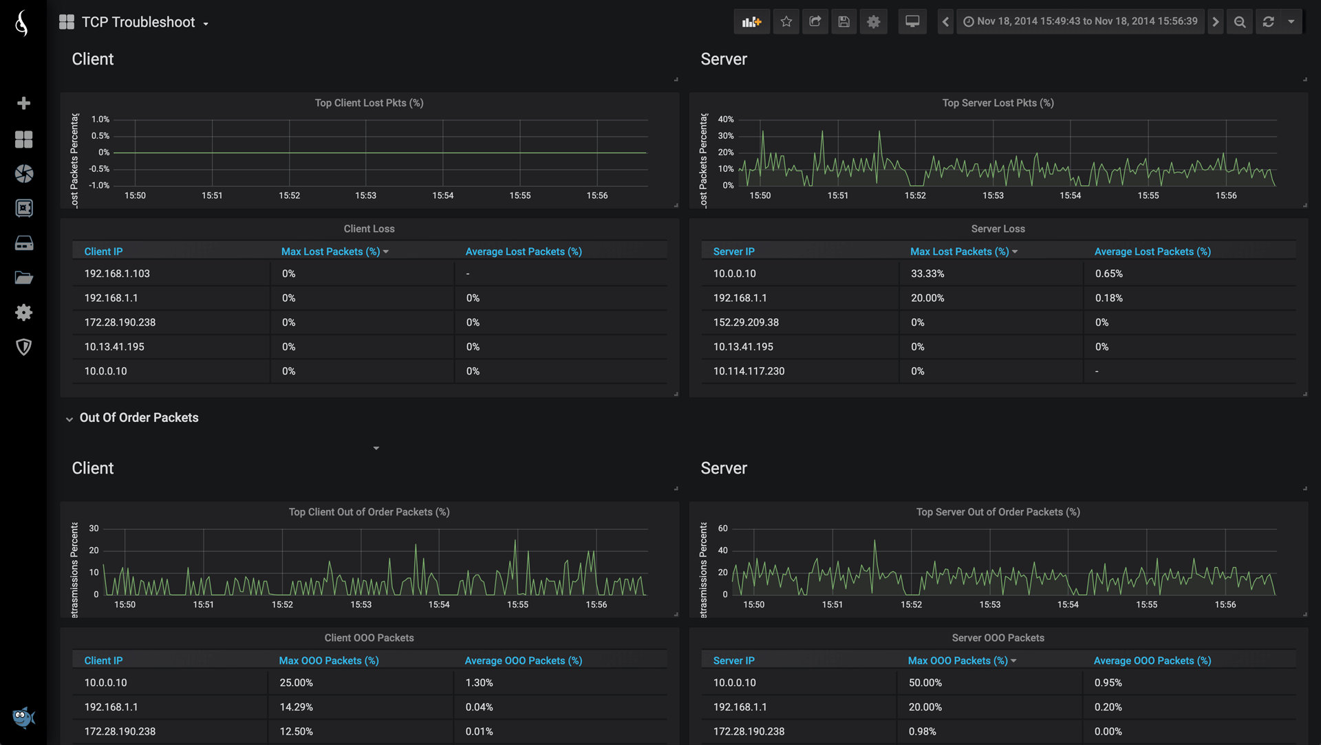
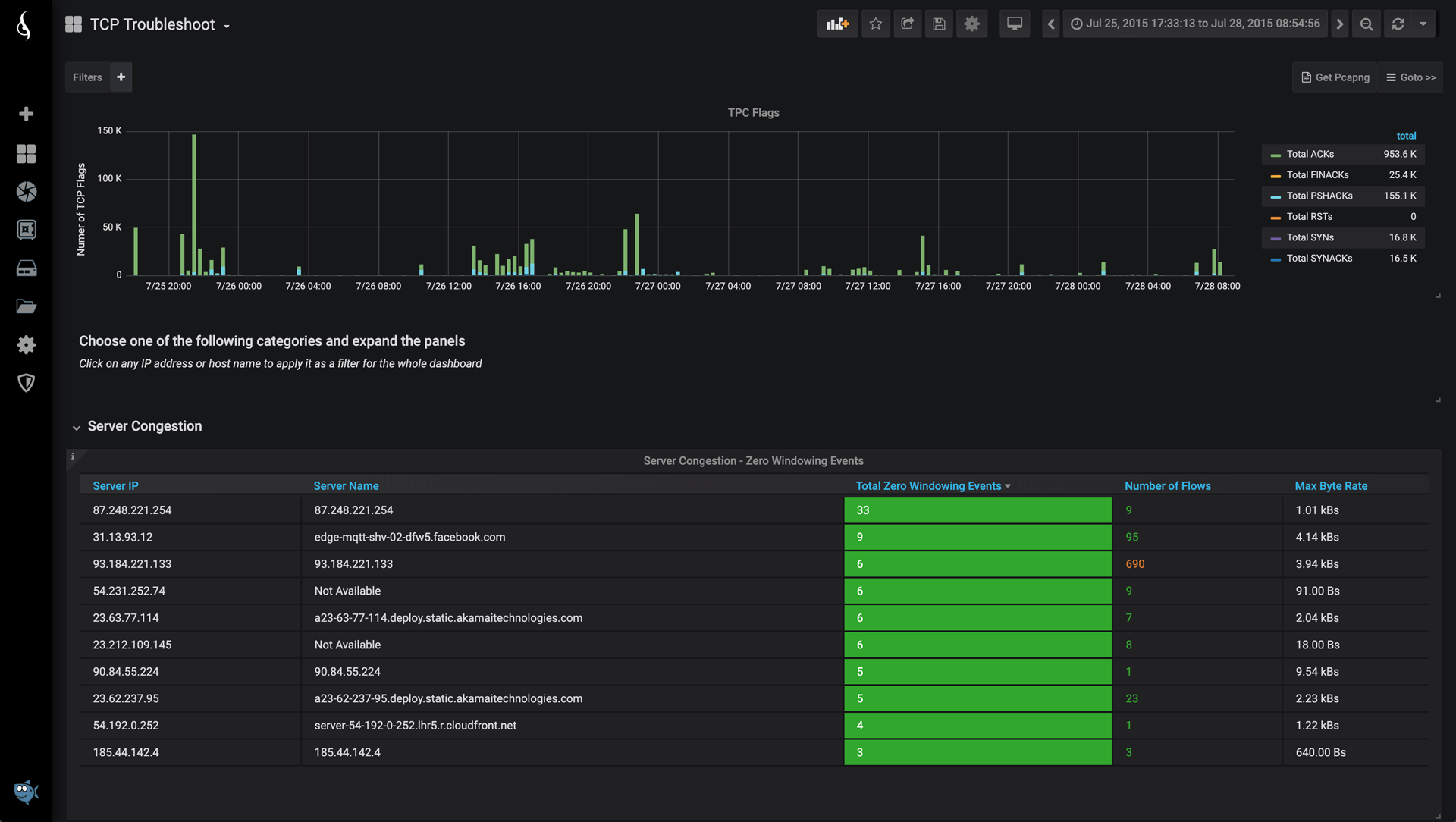
Stebėkite pagrindines tinklo našumo metrikas, pakartotinį siuntimą, paketų praradimą, delsą, pralaidumą, ryšį ir dar daugiau.
STEBĖK SAUGOS PAŽEIDIMUS IR PROTOKOLIŲ IR PROGRAMŲ NAUDOJIMĄ
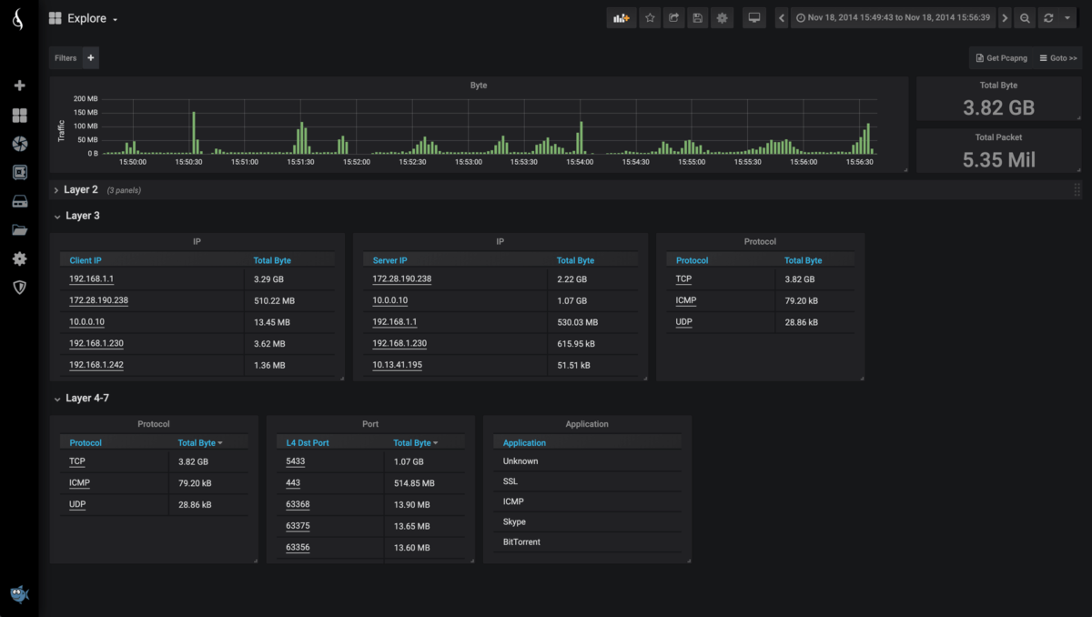
Visiškas daugiau nei 200 protokolų programų, tokių kaip DNS, HTTP, SSH, Office 365, Skype, Whatsapp, Netfix ir kt., matomumas.
STEBĖTI NUOTOLINĖS VIETOS
IOTA yra visiškai valdoma per HTTPS ir su integruotu VPN, todėl lengva įdiegti ir naudoti bet kuriame tinkle.
GREITA DUOMENŲ BAZĖS IEŠKA
Peržiūrėkite per kelias dienas, savaites ir mėnesius surinktus duomenis.
PRISTATYMOS PRIETAISAI
Prietaisų skydelius galima kurti, keisti ir bendrinti su kitais vartotojais žiniatinklio aplinkoje.
LABAI EFEKTYVUS METADUOMENŲ RINKIMAS
Išskleiskite iki 100 KPI iš paketų, TCP/UDP srauto ir srauto elgesio. Metaduomenys gali sumažinti duomenų kiekį 90%, palyginti su pradiniu PCAP pėdsaku.
1TB šifruota saugykla
PCAP rinkinys, metaduomenų duomenų bazė ir sistema saugomi šifruotame SSD diske (AES 256 bitų).
FIZINĖ IZOLIACIJA
Stebimas tinklas yra fiziškai izoliuotas (diodas) nuo valdymo sąsajos, kad būtų išvengta MITM atakos įsiskverbimo per įrenginį pavojaus.
LANKSČIOS MAITINIMO GALIMYBĖS
IOTA gali būti maitinamas iš 15 W PoE jungiklio (per valdymo prievadą) ir 12 V DC arba 24 V DC.
KONFIGŪRUUOJAMAS DVIGUBAI ARBA LINIJAI REŽIMAI
Visi IOTA modeliai gali būti konfigūruojami SPAN arba tiesioginiu režimu. IOTA 10G įtaisytas didelio našumo gedimams saugus TAP su PoE perėjimu.
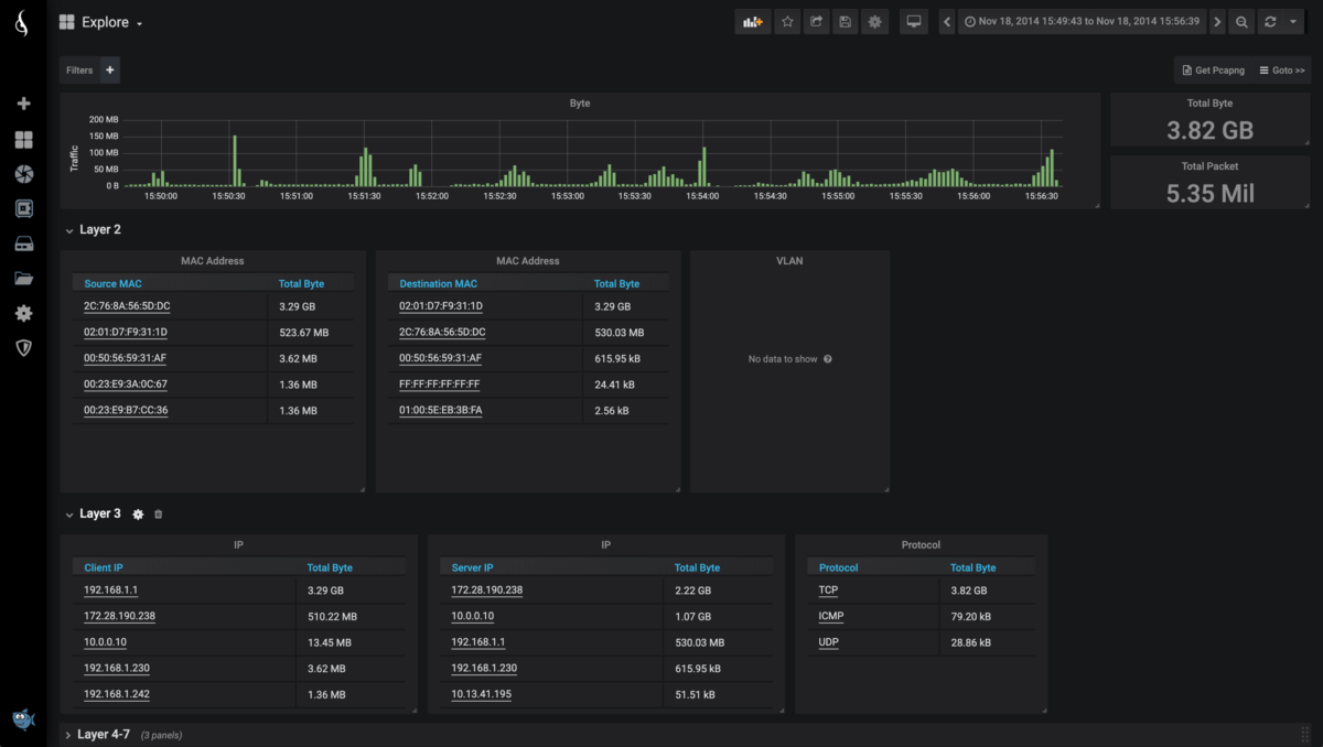
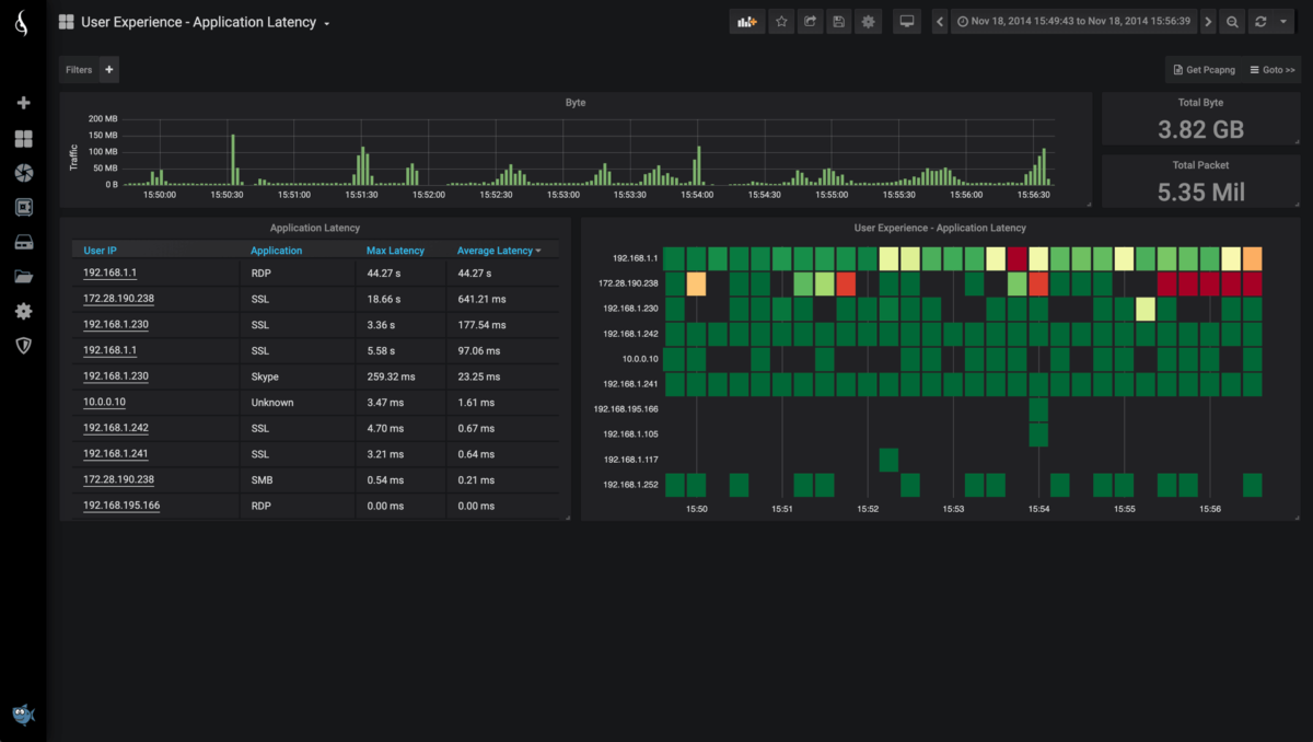
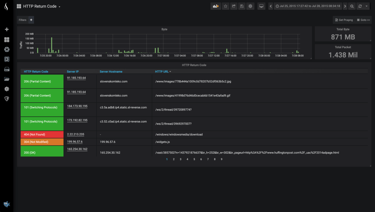
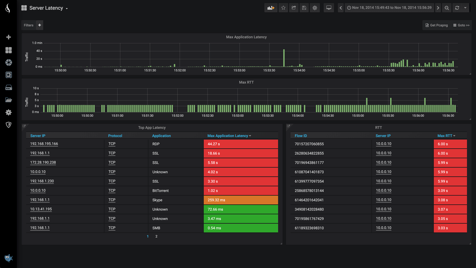
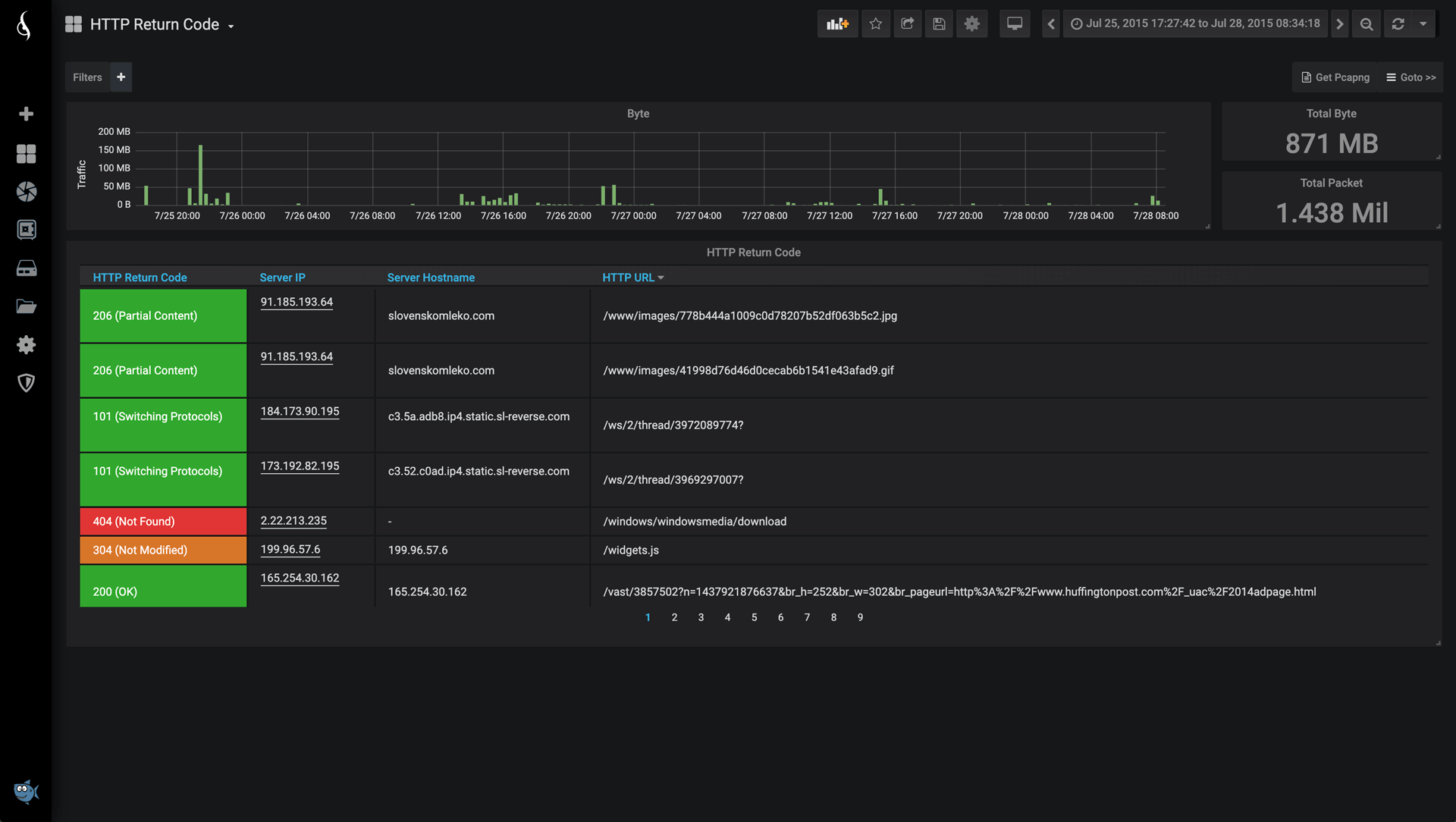
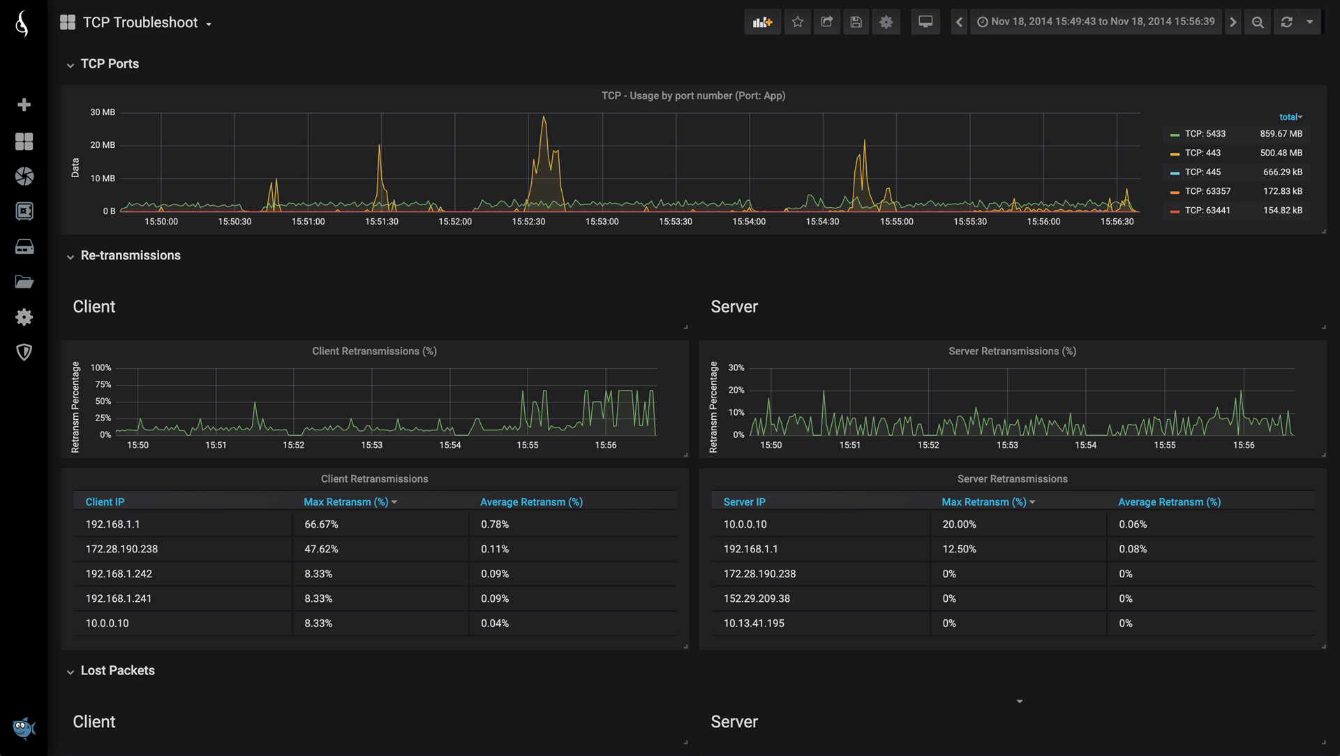
Each IOTA device is sold with dedicated software that allows you to easily manage and present data views in the form of several pre-defined dashboards such as Home Dashboard, Explore, Application Latency, Flow, Hosts, TCP, DNS, Server Latency and HTTP Return Code.















